

































67К25ПР
Сообщений 1 страница 3 из 3
Поделиться208.08.2018 15:28:25
67К25 станок фрезерный широкоуниверсальный. Назначение и область применения
Фрезерный широкоуниверсальный станок 67К25 предназначен для фрезерования деталей цилиндрическими, дисковыми и фасонными фрезами при помощи горизонтального шпинделя, и торцовыми, концевыми и шпоночными фрезами при помощи поворотного вертикального шпинделя.
На станке можно выполнять ряд фрезерных и расточных работ с высокой точностью, которая может быть достигнута, если станок установлен в помещении с постоянной температурой 20±2°С и влажностью 65±5%, если вблизи станка нет источников тепла и вибрации. На станке можно выполнять, также, сверление и рассверливание, долбление, центрование, цекование, зенкерование, развертывание, растачивание.
Наличие двух шпинделей горизонтального и поворотного вертикального, а также большого количества принадлежностей к станку, делает его широкоуниверсальным и удобным для работы в инструментальных цехах машиностроительных заводов при изготовлении приспособлений, инструмента, рельефных штампов и прочих изделий.
Широкий диапазон оборотов шпинделя и подач, наличие механических подач и быстрых перемещений обеспечивают экономичную обработку различных деталей в оптимальных режимах.
Станок применяется в единичном и мелкосерийном производстве в инструментальных и механических цехах машиностроительных предприятий.
Класс точности станка П по ГОСТ 8—82Е.
Климатическое исполнение и категория размещения станка по ГОСТ 15150—69 УХЛ категория 4, для работы при температуре 5—40° С. Высота над уровнем моря до 1000 м.
Конструктивные и эксплуатационные особенности:
Рациональное построение главного привода с короткой кинематической цепью (на 12 верхних ступенях участвуют две передачи, а на шести нижних — три передачи) способствует повышению его КПД и снижению шума.
В станке имеются бесступенчатое регулирование подач, механизированный зажим инструмента и направляющих, прямоугольные направляющие на всех направлениях перемещения.
Нижнее крепление винта вертикального перемещения обеспечивает ход 450 мм при относительно малой высоте станка.
Поворотный маховик вертикального перемещения улучшает эргономику и расширяет технологические возможности.
Станок оснащен большим количеством принадлежностей, расширяющих технологические возможности станка. Основные из них:
фрезерная вертикальная головка
угловой горизонтальный стол
угловой универсальный стол
быстроходная головка
долбежная головка
делительная головка
приспособление для фрезерования спиральных канавок
круглый делительный стол
универсальные тиски
круглый горизонтально-вертикальный стол
инструментальный шкаф
Преимущества использования широкоуниверсального фрезерного станка 67К25:
Литая массивная чугунная станина поглощает вибрации и позволяет сохранить качество обрабатываемых на станке деталей
Возможно фрезерование как небольших деталей, так и деталей длиной до 800мм, шириной 250мм и более
Использование станка в инструментальных и механических цехах с мелкосерийным и индивидуальным производством
Реализована возможность производить долбежные операции (при приобретении за дополнительную плату долбежной головки)
Удобное (интуитивно понятное), классическое управление станком
Небольшие габариты станка позволяют разместить его практически в любом помещении, в том числе и гараже
Широкий диапазон вращения горизонтального и вертикального шпинделей позволяет подобрать наиболее подходящие режимы резания
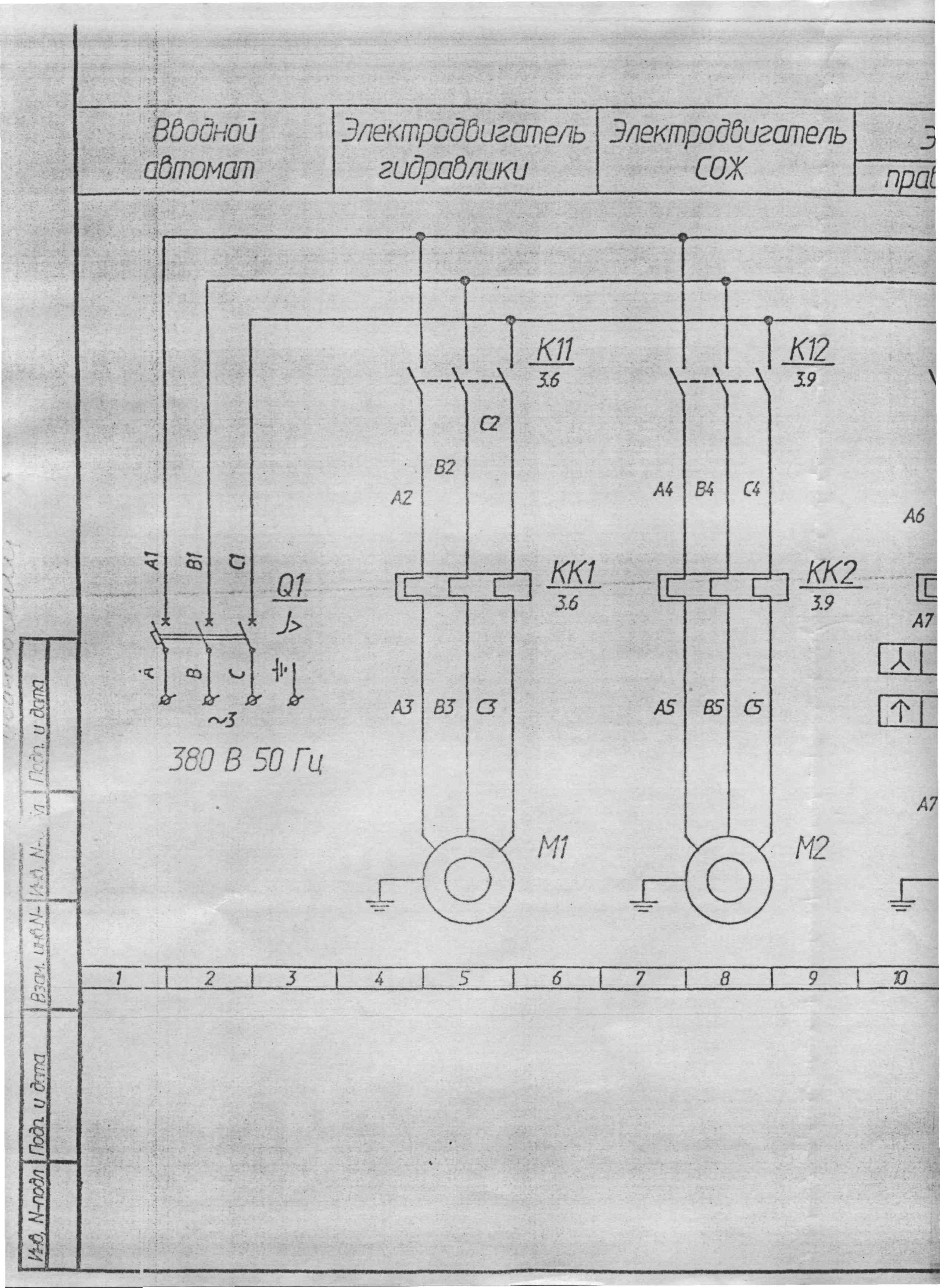
Подача СОЖ осуществляется электронасосом. Производительность электрического насоса 22 л/мин
Станок имеет дополнительную шпиндельную (вертикальную) головку, расположенную на выдвижном хоботе, которою можно поворачивать под углом ±90 градусов в двух взаимно перпендикулярных плоскостях.
Разработчик — Вильнюсский станкостроительный завод «Комунарас».
Аналоги универсального фрезерного станка 67К25
ФСМ-250/676М - 250 х 620, Владимирский станкозавод «Техника» ВСЗ, г. Владимир
ОММ64S, ОММ67S - 320 х 630, "Микрон", г. Одесса
ВМ130 - 250 х 630, Воткинский машиностроительный завод, г. Воткинск
ДФ-6725 - 250 х 630, Дмитровский завод фрезерных станков, г. Дмитров
СФ-676 - 250 х 800, Сельмаш, г. Киров
676, 67К25ПМ, 67К25ПФ1, 67К25ПФ2-0 - 320 х 800, Иркутский станкостроительный завод, г. Иркутск
6Т80 - 200 х 800, Читинский станкостроительный завод, г. Чита
675П, 6725ПФ1, 67Е25ПФ1 - 400 х 800, Ереванский завод фрезерных станков, г. Ереван, Армения
676П, 67К25ПР, 67К25ПФ1, 67К25ПФ2-0 - 320 х 800, Вильнюсский станкостроительный завод "Комунарас" г. Вильнюс (сегодня Vingriai, АО Вингряй, Литва)
Emcomat FB-3 - 200 х 600, EMCO Maier, Австрия
FUV251M - 250 1120, Arsenal J.S.Co. - Kazanlak, Арсенал АД, Болгария
